ГОСТ 20532-83 Радиопередатчики телевизионные I-V диапазонов. Основные параметры, технические требования и методы измерений
ГОСТ
Скачать ГОСТ в PDF или DOC бесплатно
Основная информация
Обозначение:
ГОСТ 20532-83
Статус:
Действует
Тип:
ГОСТ
Название русское:
Радиопередатчики телевизионные I-V диапазонов. Основные параметры, технические требования и методы измерений
Название английское:
Television radiotransmitters of I-V bands. Basic parameters, technical requirements and measuring methods
Даты и сроки
Дата издания:
01-24-84
Дата введения в действие:
06-30-84
Дата завершения срока действия:
-
Применение и описание
Область и условия применения:
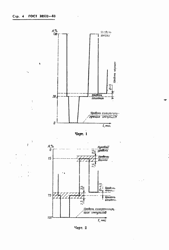
Настоящий стандарт распространяется на стационарные телевизионные радиопередатчики мощностью 1-50 кВт, обеспечивающие высококачественные вещание черно-белого и цветного телевидения на радиоканалах I - V частотных диапазонов. Стандарт не распространяется на ретрансляторы-преобразователи и на радиопередатчики, введенные в эксплуатацию до 01.07.84
Связи и замены
Заменяющий:
-
Взамен:
ГОСТ 20532-75
Изменения и переиздания
Список изменений:
№1 от (рег. ) «Срок действия продлен»
Описание стандарта
ГОСТ 20532-83 Радиопередатчики телевизионные I-V диапазонов. Основные параметры, технические требования и методы измерений
Страницы стандарта





































