ГОСТ 28065-89 Винты гребные цельнолитые металлические. Правила оформления чертежей
ГОСТ
Скачать ГОСТ в PDF или DOC бесплатно
Основная информация
Обозначение:
ГОСТ 28065-89
Статус:
Действует
Тип:
ГОСТ
Название русское:
Винты гребные цельнолитые металлические. Правила оформления чертежей
Название английское:
Metal solid propellers. Rules of drawings design
Даты и сроки
Дата издания:
07-04-89
Дата введения в действие:
01-01-90
Дата завершения срока действия:
-
Применение и описание
Область и условия применения:
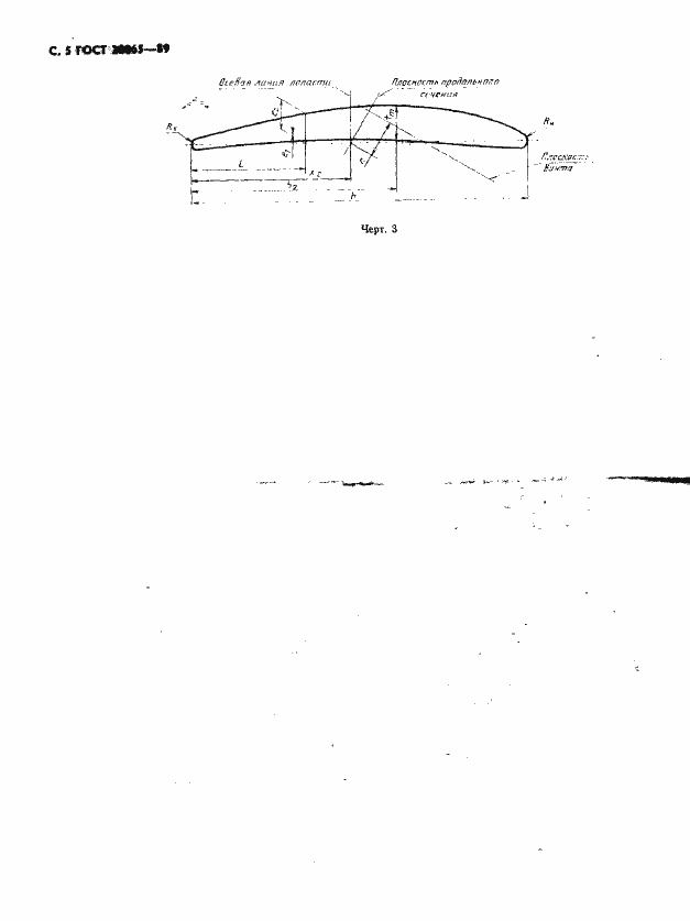
Настоящий стандарт устанавливает требования к содержанию и оформлению вновь разрабатываемых чертежей металлических цельнолитых гребных винтов, устанавливаемых на судах и плавсредствах
Связи и замены
Заменяющий:
-
Описание стандарта
ГОСТ 28065-89 Винты гребные цельнолитые металлические. Правила оформления чертежей
Страницы стандарта







