ГОСТ 28563-90 Станции компрессорные передвижные общего назначения. Приемка и методы испытаний
ГОСТ
Скачать ГОСТ в PDF или DOC бесплатно
Основная информация
Обозначение:
ГОСТ 28563-90
Статус:
Действует
Тип:
ГОСТ
Название русское:
Станции компрессорные передвижные общего назначения. Приемка и методы испытаний
Название английское:
General-purpose mobile compressor station. Methods of testing
Даты и сроки
Дата издания:
08-10-90
Дата введения в действие:
01-01-91
Дата завершения срока действия:
-
Применение и описание
Область и условия применения:
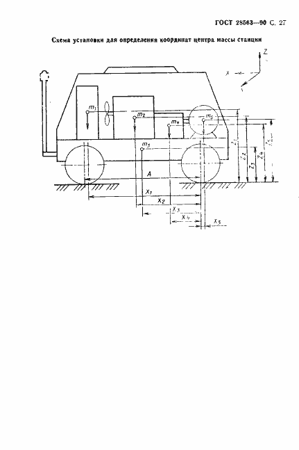
Настоящий стандарт распространяется на передвижные (переносные и прицепные) компрессорные станции общего назначения с избыточным конечным давлением от 0,7 до 1,5 МПа (от 7 до 15 кгс/см.кв) и объемной производительностью от 0,029 до 0,833 куб.м/с (от 1,75 до 50 куб.м/мин)
Связи и замены
Заменяющий:
-
Описание стандарта
ГОСТ 28563-90 Станции компрессорные передвижные общего назначения. Приемка и методы испытаний
Страницы стандарта





























