ГОСТ 12.4.171-86 Система стандартов безопасности труда. Средства индивидуальной защиты рук от токсичных веществ. Методы определения проницаемости, очищаемости и стойкости
ГОСТ
Скачать ГОСТ в PDF или DOC бесплатно
Основная информация
Обозначение:
ГОСТ 12.4.171-86
Статус:
Действует
Тип:
ГОСТ
Название русское:
Система стандартов безопасности труда. Средства индивидуальной защиты рук от токсичных веществ. Методы определения проницаемости, очищаемости и стойкости
Название английское:
Occupational safety standards system. Personal means of hand protection from toxie substances. Methods for determination of permeability, cleansabiliy and stability
Даты и сроки
Дата издания:
02-25-87
Дата введения в действие:
01-01-88
Дата завершения срока действия:
-
Применение и описание
Область и условия применения:
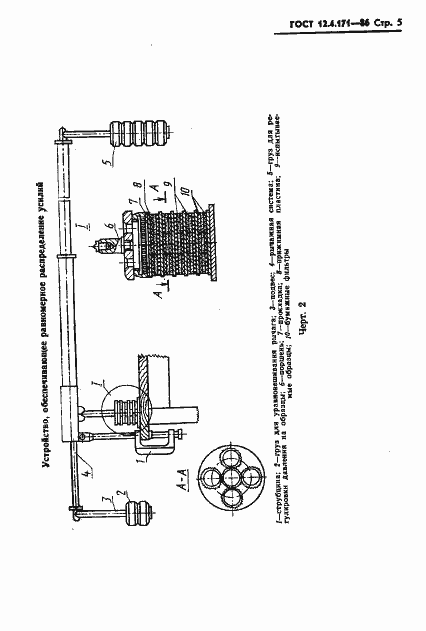
Настоящий стандарт распространяется на средства индивидуальной защиты рук из пленочных полимерных материалов на основе натурального и синтетических латексов,клеев, поливинилхлорида, армированных и неармированных текстильными материалами и устанавливает методы определения их проницаемости, очищаемости и стойкости к жидким пестицидам с предельной концентрацией насыщенных паров более 10 мг/м в куб при 25 град. Цельс.
Связи и замены
Заменяющий:
-
Описание стандарта
ГОСТ 12.4.171-86 Система стандартов безопасности труда. Средства индивидуальной защиты рук от токсичных веществ. Методы определения проницаемости, очищаемости и стойкости
Страницы стандарта















